Skip to content

ARLA Development Blog

Welcome to the ARLA dev blog! This is the place to find the latest news, announcements, and in-depth articles about the ARLA framework.

Sugarscape: When Fast Thinking Beats Deep Thinking

What if I told you that in a life-or-death scenario, the smartest agents die first?

We tested this counterintuitive hypothesis using the classic Sugarscape model—the foundational agent-based simulation from Epstein and Axtell's Growing Artificial Societies. By implementing Daniel Kahneman's dual-process theory (System 1: fast/intuitive vs System 2: slow/analytical) in a resource-scarce digital world, we discovered something striking: sophisticated reasoning becomes a fatal liability when survival depends on speed.

The Experiment: Six Types of Thinkers, One Harsh World

We created six groups of agents, each with identical starting conditions—same energy, metabolism, and vision. The only difference? How they made decisions.

The Fast Thinkers (System 1)

  • Group A (Heuristic): Simple rule followers—see sugar, move toward sugar
  • Group B (Q-Learning with Shaping): This agent also uses reinforcement learning but with an added "reward shaping" signal designed to guide its learning process. While intended to help, this additional complexity proved less effective in the high-pressure environment.
  • Group C (Q-Learning without Shaping): This agent uses a standard reinforcement learning approach. It learns directly from the outcome of its actions, adapting its strategy based on a pure feedback loop of success and failure. This rapid adaptation made it one of the top performers.
  • Group D (Random Walker): Our control group with no strategy

The Deep Thinkers (System 2)

  • Group E (Tactical LLM): Consults an AI language model every single turn
  • Group F (Strategic LLM): Uses AI for periodic long-term planning

We unleashed these agents into Sugarscape's brutal Malthusian environment—a world where finite sugar resources create fierce competition and every tick of the clock drains precious energy.

The Shocking Results

After hundreds of simulations, the outcome was unambiguous: the LLM-powered agents went completely extinct (mean survival: 0.00). Meanwhile, the simple heuristic and Q-learning agents thrived.

The statistics tell a brutal story (p-value < 0.05):

Winner (System 1) Loser (System 2) Survival Advantage Statistical Significance
Heuristic Tactical LLM +26.93 agents p = 0.0000
Heuristic Strategic LLM +26.93 agents p = 0.0000
Q-Learning (No Shaping) Tactical LLM +23.53 agents p = 0.0002
Q-Learning (No Shaping) Strategic LLM +23.53 agents p = 0.0002

The sophisticated thinkers weren't just slightly worse—they were catastrophically outmatched. While they pondered optimal strategies, they starved.

Why Speed Beats Sophistication

This isn't just about artificial agents. It reveals a fundamental principle of what we call "cognitive ecology"—the idea that optimal thinking strategies depend entirely on environmental pressures.

In our Hobbesian-Malthusian world (nasty, brutish, and short), the "cost of thinking" becomes literal. The computational latency of sophisticated reasoning—the time it takes to generate an optimal decision—transforms from inconvenience to existential threat. A mediocre decision made instantly beats a perfect decision made too late.

This validates Kahneman's insight that System 1 evolved precisely for these high-stakes, time-pressured situations. Our ancestors who stopped to carefully analyze the rustling bush got eaten; those who ran first and analyzed later passed on their genes.

The Cognitive Goldilocks Zone

Our findings suggest three environmental regimes:

Fast Environments (trading floors, emergency rooms, predator evasion): System 1's speed provides decisive advantage despite occasional errors.

Slow Environments (research labs, strategic planning, complex problem-solving): System 2's thoroughness justifies its computational cost.

The Transition Zone: The fascinating question becomes: where exactly does the balance tip? At what environmental tempo does deliberation become worthwhile?

Implications Beyond the Simulation

This experiment illuminates a critical challenge in designing both AI systems and human organizations. The push toward ever-more-sophisticated AI might be misguided if we don't match cognitive complexity to environmental demands.

For AI safety, this suggests that superintelligent agents might paradoxically be more vulnerable in certain contexts—their very sophistication becoming a weakness in time-critical situations.

For human organizations, it explains why startups often outmaneuver established companies: in rapidly changing markets, fast and good enough beats slow and perfect.

What's Next?

This research opens several exciting directions:

  • Adaptive Cognition: Can we build agents that dynamically switch between System 1 and System 2 based on environmental conditions?
  • Cognitive Cost Modeling: What if thinking consumed energy proportional to its complexity, but without temporal delays?
  • Environmental Tempo Studies: How slow must an environment be before System 2 thinking provides advantage?

Try It Yourself

Replicate our findings and build on them:

# Run the full experiment
make run FILE=simulations/sugarscape_sim/experiments/full_cognitive_comparison.yml

# Analyze the results
docker compose exec app poetry run python simulations/sugarscape_sim/analysis/analyze_sugarscape.py "Sugarscape - Full Cognitive Comparison"

The Bottom Line

In the brutal arithmetic of survival, thinking fast beats thinking deep—at least in environments where resources are scarce and time is precious. This isn't an argument against sophisticated reasoning; it's a recognition that cognitive strategies must match environmental demands.

The evolution of human cognition itself likely reflects this balance, with our dual-process architecture shaped by millions of years navigating between situations demanding instant action and those rewarding careful deliberation. The challenge for both artificial and human intelligence isn't just getting smarter—it's knowing when to think fast and when to think slow.

As we build increasingly sophisticated AI systems, perhaps we should ask not just "how intelligent is this agent?" but "how well does its cognitive tempo match its environment?" In a world of finite resources and fierce competition, that match might matter more than raw intelligence itself.

Other Reading

I also found this recent paper quite interesting: Do Large Language Model Agents Exhibit a Survival Instinct? An Empirical Study in a Sugarscape-Style Simulation

Can AI Tell "Why?": Probing Causal Reasoning in ARLA

Berry Simulation

Welcome back to the ARLA Development Blog! In our last post, we used the classic Schelling Model as a "smoke test" to validate our engine's core mechanics. With that foundation in place, we can now ask deeper questions. Can we build agents that move beyond simple pattern matching to understand true cause and effect?

To find out, we designed the Berry Toxicity Experiment. The intuition is simple. Imagine you're playing a video game and you learn that blue potions give you health. You'd drink every one you see. But what if the game suddenly changes the rules halfway through? Now, blue potions are poisonous, but only when you're standing near water. A simple bot might keep drinking them and fail, but a truly intelligent player would notice the new pattern and figure out the new, more complex rule. That's exactly what we're testing here: can our AI agents be the smart player?

This is a challenging A/B test where survival depends on an agent's ability to learn these complex, contextual rules and adapt to a sudden environmental change.

Phase 1: The Baseline - A "Blind" Heuristic Forager

Our control group is the Baseline-Heuristic-Agent. Its strategy is simple and hardcoded: find the closest visible berry and move towards it. However, the environment has a trick up its sleeve:

The Test: At step 1000, blue berries, which were previously safe, become toxic—but only when they are near water.

The baseline agent's logic is straightforward, relying on direct access to the environment's state to find its target.

class BerryDecisionSelector(DecisionSelectorInterface):
    """A simple heuristic policy for the baseline agent."""
    def select(self, sim_state, entity_id, possible_actions):
        # ...
        # This agent has "perfect vision" into the environment
        for berry_pos in env.berry_locations.keys():
            # Find the closest berry and move towards it
            # ...

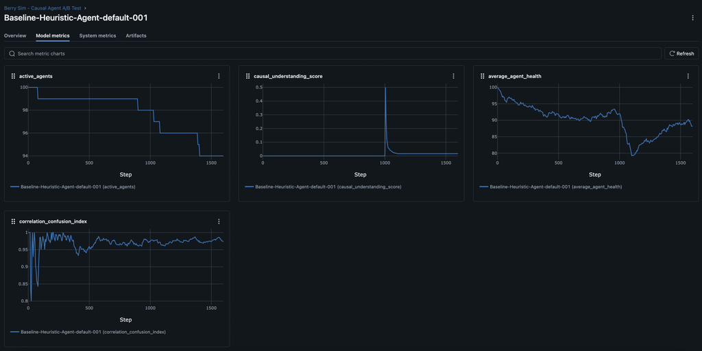
As expected, this simple agent performs well until the rules change. The MLflow results for the baseline agent show a predictable and catastrophic failure to adapt.

At step 1000, the average_agent_health plummets, leading to a sharp drop in active_agents. The causal_understanding_score flatlines near zero, proving the agent failed to learn the new rule.

Baseline Agents

Phase 2: The Causal Agent - Learning to See

Our experimental group is the Causal-QLearning-Agent. It uses a sophisticated Q-learning model to make decisions. Crucially, we gave this agent "senses" by equipping it with a PerceptionComponent and a more advanced state encoder.

Instead of being blind, its "brain" now receives a rich feature vector describing its surroundings.

class BerryStateEncoder(StateEncoderInterface):
    def encode_state(self, sim_state, entity_id, config):
        """
        Creates a feature vector including agent vitals and sensory data.
        """
        # ... (agent's own x, y, and health)
        agent_state_vector = [agent_x, agent_y, health]

        # NEW: Sensory data about the nearest visible berries
        perception_vector = []
        for berry_type in ["red", "blue", "yellow"]:
            # ... find nearest berry of this type ...
            if berry_data:
                # Add normalized distance and angle to the feature vector
                dist = berry_data["distance"] / vision_range
                angle = math.atan2(dy, dx) / math.pi
                perception_vector.extend([dist, angle])
            else:
                # Use default values if no berry is seen
                perception_vector.extend([1.0, 0.0])

        return np.array(agent_state_vector + perception_vector)

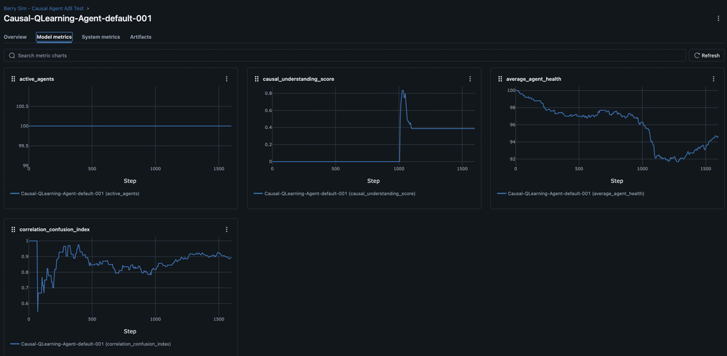
At step 1000, the average_agent_health falls then recovers and is not enough to kill off as many agents active_agents. The causal_understanding_score spikes then remains higher-roughly 2X higher than our baseline agents-proving the agent failed to learn the new rule.

Causal Agents

The A/B Test: A Clear Winner

The results are conclusive.

--- A/B Test Statistical Analysis ---

📋 Group Averages (Final Health):
  - Causal Agent: 95.82
  - Baseline Agent: 90.25

🔬 T-Test Results:
  - T-Statistic: 3.1675
  - P-Value: 0.0344

💡 Conclusion:
  The p-value (0.0344) is less than our significance level (0.05).
  ✅ We can conclude that there is a **statistically significant** difference
     in the average final health between the two agent types.

This isn't just a fluke; the data proves that the Causal Agent's ability to learn and adapt provides a real, measurable survival advantage. The visual evidence from the MLflow graphs supports this statistical conclusion perfectly.

Successful Adaptation: The causal_understanding_score for the Causal Agent spikes to nearly 1.0, proving it successfully learned the new, complex rule about blue berries and water.

Damage Mitigation: The average_agent_health shows only a minor dip before recovering, as the agent quickly stops eating the toxic berries.

Dramatically Higher Survival: Most importantly, the active_agents graph shows minimal or zero population loss. The Causal Agent learned to survive where the baseline agent perished.

Your Turn to Experiment

This experiment highlights a core principle of AI: a sophisticated brain is useless without the right sensory information. By engineering a better state representation, we enabled our learning agent to understand its world and thrive.

The full implementation is available in the simulations/berry_sim/ directory. We encourage you to run the experiment yourself and try to improve on our results. Can you design an even better state representation? What other cognitive systems could help the agent learn faster or more reliably?

# Run the full A/B test yourself!
make run FILE=simulations/berry_sim/experiments/causal_ab_test.yml WORKERS=8

You can check the ongoing metrics at http://localhost:5001/

And when the simulation is complete, you can run the A/B test like so:

docker compose exec app poetry run python simulations/berry_sim/analysis/analyze_ab_test.py

This successful validation opens the door to even more complex research. Now that we have agents who can understand their world, our next post will explore whether they can learn to communicate with each other about it.

From Schelling to Psyche: A Technical Look at Validating ARLA

Animation of the Schelling Segregation Model

Welcome back to the ARLA Development Blog! In our first post, we introduced our vision for a modular framework for building cognitively rich agents. Today, we're diving into the code to show how we're building and validating this platform, starting with a classic: the Schelling Segregation Model.

This isn't just an academic exercise. It's a critical, two-phase process to build a robust foundation for groundbreaking research. First, we implement a simple version to serve as a "smoke test." In later posts, we will use that stable baseline to conduct sophisticated ablative studies on complex cognitive features.

Phase 1: The Baseline - A Rule-Based Schelling Model

Before we can trust our advanced cognitive systems, we must verify that the basic mechanics of the engine—state management, action execution, and system updates—are working correctly. The Schelling model is perfect for this because its outcome is well-understood.

Our baseline implementation is purely rule-based and relies on three key world-specific components.

PositionComponent: Stores the agent's (x, y) coordinates.

GroupComponent: Assigns the agent's type (e.g., group 1 or 2).

SatisfactionComponent: A simple data container that holds the agent's satisfaction threshold and its current state.

simulations/schelling_sim/components.py
class SatisfactionComponent(Component):
    """Stores an agent's satisfaction state and threshold."""

    def __init__(self, satisfaction_threshold: float) -> None:
        self.satisfaction_threshold = satisfaction_threshold
        self.is_satisfied: bool = False

    # ... to_dict() and validate() methods ...

With these components in place, the logic is driven by two simple, world-specific systems:

SatisfactionSystem: On every tick, this system iterates through all agents. It checks an agent's neighbors and updates the is_satisfied flag in its SatisfactionComponent based on whether the ratio of same-type neighbors meets its threshold.

simulations/schelling_sim/systems.py
# Inside SatisfactionSystem.update()
for _, components in all_agents.items():
    # ... get components ...
    neighbors = env.get_neighbors_of_position(pos_comp.position)
    if len(neighbors) == 0:
        satisfaction_comp.is_satisfied = True
        continue

    same_type_neighbors = 0
    for neighbor_id in neighbors.values():
        # ... count same-type neighbors ...

    satisfaction_ratio = same_type_neighbors / len(neighbors)
    satisfaction_comp.is_satisfied = satisfaction_ratio >= satisfaction_comp.satisfaction_threshold

MovementSystem: This system subscribes to the execute_move_to_empty_cell_action event. When triggered, it handles the logic of updating the agent's PositionComponent and moving the agent within the SchellingGridEnvironment.

This setup establishes our control group. The behavior is simple, deterministic, and verifiable.

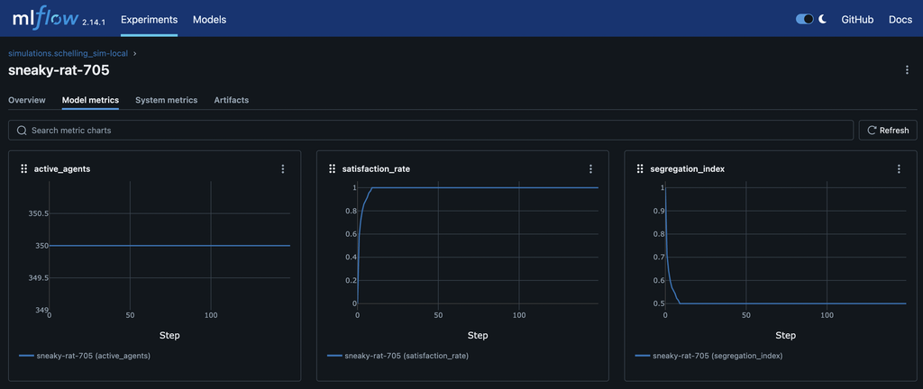
And as expected, we see that the agents start with a low satisfaction_rate and explore until they meet an equilibrium at around 100% satisfaction. We also see the segregation_index starting near 1.0—a randomly mixed population—and dropping to around 0.5 as the agents move and the population becomes more segregated.

MLFlow Metrics

Phase 2: The Frontier of Cognitive Ablation

With a validated baseline, we can now use the Schelling model as a laboratory for cognitive science. ARLA's architecture allows us to layer on advanced, world-agnostic cognitive systems from agent-engine and precisely measure their effects. This is the core of ablative analysis.

Experiment 1: Adding Subjective Rewards

Instead of a fixed reward for moving, what if the reward was subjective, influenced by the agent's emotional state? We can test this by enabling the AffectSystem and modifying our world's RewardCalculator.

The ActionSystem uses a dependency-injected RewardCalculator to determine the final reward for any action. We can create a custom calculator that accesses the agent's EmotionComponent and modifies the reward based on its emotional valence.

# A hypothetical RewardCalculator for an advanced study

class EmotionModulatedRewardCalculator(RewardCalculatorInterface):
    def calculate_final_reward(self, base_reward, ..., entity_components):
        emotion_comp = entity_components.get(EmotionComponent)

        # If the agent is feeling positive (high valence), it gets a bigger reward
        # for taking an action that aligns with its goals.
        if emotion_comp and emotion_comp.valence > 0.5:
            final_reward = base_reward * (1 + emotion_comp.valence)
        else:
            final_reward = base_reward

        # ... return final_reward and breakdown ...

By running the simulation with and without this emotional modulation, we can quantitatively measure how an agent's internal affective state influences the emergent segregation pattern.

Experiment 2: Causal Reasoning vs. Simple Rules

In the baseline model, agents are unhappy simply because of the ratio of their neighbors. But what if the true cause of unhappiness in a dense simulation is the lack of open space?

By enabling the CausalGraphSystem, agents can build a formal causal model from their experiences. The QLearningSystem can then use this model to get a more robust learning signal that moves beyond simple correlation.

# In the QLearningSystem...

# Instead of just using the observed reward from the environment...
final_learning_reward = action_outcome.reward

# The system can query the agent's own causal model to find the "true" effect
# of its action, controlling for confounding factors.
causal_reward_estimate = self.causal_graph_system.estimate_causal_effect(
    agent_id=entity_id, treatment_value=action_plan.action_type.action_id
)

# It then blends the two to create a more robust learning signal
if causal_reward_estimate is not None:
    final_learning_reward = 0.5 * action_outcome.reward + 0.5 * causal_reward_estimate

This allows us to test a fascinating hypothesis: Can agents with a causal reasoning module learn to overcome their innate biases and discover a more optimal, less-segregated settlement pattern?

Your Turn to Experiment

This two-phase approach—validate with classics, then innovate with cognitive layers—is central to ARLA's design. The Schelling simulation, now part of the codebase, is the first of many such testbeds.

We encourage you to dive into the code yourself. The full implementation can be found in the simulations/schelling_sim/ directory. Clone the repository, run the experiment, and start tinkering. What happens if you change the satisfaction threshold? What other cognitive systems could influence this classic model?

This is just the beginning, and we can't wait to see what you build.

Welcome to the ARLA Development Blog!

Welcome to the official development blog for the ARLA Framework! We are incredibly excited to launch this project and share it with the community of researchers, developers, and enthusiasts in the field of agent-based modeling and artificial life.

Our Vision for ARLA

Our goal with ARLA is to provide a powerful, flexible, and high-performance framework for building simulations with cognitively rich agents. We believe that by combining the proven Entity Component System (ECS) pattern with modern, asynchronous Python, we can enable a new generation of complex, emergent simulations that were previously out of reach.

What to Expect Here

This blog will be our primary channel for communicating with the ARLA community. Here's what you can look forward to:

  • Development Updates: Get the latest news on new features, performance improvements, and bug fixes.
  • In-Depth Tutorials: We'll post deep dives into advanced topics, like creating custom cognitive models or integrating new machine learning libraries.
  • Community Spotlights: We want to showcase the amazing simulations and research that you create with ARLA.
  • Release Announcements: Be the first to know when new versions of the ARLA framework are released.

Get Involved!

ARLA is an open-source project, and we welcome contributions from everyone. Whether you're interested in fixing a bug, adding a new feature, or improving the documentation, we encourage you to check out our Contributor's Guide and get involved.

We can't wait to see what you'll build.

— The ARLA Team